.png&w=3840&q=100)
Stop Overpaying for LLMs: Run a Free Audit on Your Real Traffic
Run a free LLM audit on real traffic. Find cheaper models, reduce costs, and optimize performance without sacrificing quality.

.png&w=3840&q=100)
Most teams don’t optimize their LLM stack.
They pick a model, get something working, and move on.
That works. Until it gets expensive.
The Problem: You’re Probably Overpaying
Across teams we talk to, the pattern is consistent:
- Frontier models used for every request
- One provider handling all traffic
- No visibility into cost vs quality
It’s not intentional. It’s just how most systems evolve.
But the result is predictable:
Most teams waste 40%+ of their AI budget.
Not because they chose the wrong model.
Because they never tested alternatives on real usage.
Why Benchmarks Don’t Help
Benchmarks don’t reflect how your system actually runs.
They don’t include:
- your prompts
- your workflows
- your users
- your traffic patterns
A model that performs best on a benchmark might be:
- slower for your use case
- more expensive per request
- unnecessarily verbose
What matters is performance on your actual requests.
What a Real Audit Looks Like
Instead of guessing, you can measure.
With FastRouter, the audit runs on your real API traffic.
Step 1 — Setup
Replace your API base URL.
Requests flow unchanged.
.png&w=3840&q=100)
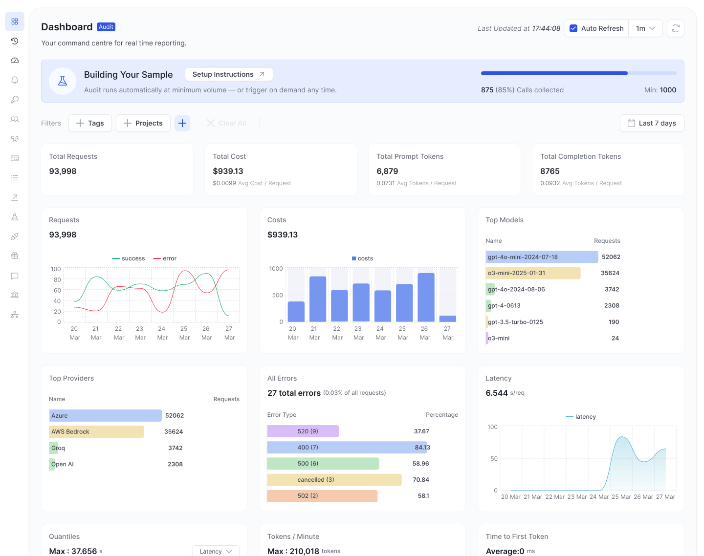
Step 2 — Collecting
Traffic flows through your endpoint.
We build a sample of your real usage.
.png&w=3840&q=100)
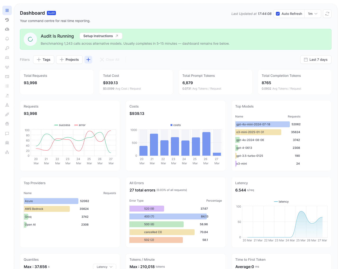
Step 3 — Audit Window
The system runs the audit over a fixed 7-day window.
.png&w=3840&q=100)
Step 4 — Results
You get a full breakdown of your AI stack:
- cost
- quality
- latency
- reliability
No synthetic tests. No assumptions.
.png&w=3840&q=100)
What You Actually Learn
The audit shows exactly where optimization is possible.
Cost Savings
See where you're overpaying and how much each switch saves.
Quality Comparison
Side-by-side outputs on your real prompts.
Cheaper models often perform just as well.
.png&w=3840&q=100)
Reliability Gaps
Every provider failure is logged.
See where multi-provider routing would help.
Latency Wins
Identify slow paths and faster alternatives.
What Teams Typically Find
Across audits:
- 46% average cost reduction
- $1,240 average monthly savings identified
Same prompts.
Same outcomes.
Lower cost.
The biggest wins usually come from:
- removing overkill models from simple tasks
- reducing output token verbosity
- switching providers for specific workloads
The Core Insight
The most expensive model is not always the best.
And the cheapest model is not always the right one.
The real goal is:
Right model for each task.
That’s not something you can decide upfront.
It has to be measured.
From Guessing to Control
Without visibility, teams rely on:
- assumptions
- outdated benchmarks
- “default” model choices
With an audit, decisions become clear:
- which requests can run cheaper
- which models maintain quality
- where routing improves uptime
You move from guesswork to control.
Run Your Audit
You don’t need to change your system.
Setup takes ~5 minutes.
The audit runs on your real traffic over a 7-day window.
No credit card required.
Or, if you want help reviewing your setup:
If you're running LLMs in production, this is the fastest way to understand what you're actually paying for — and what you don’t need to.
Related Articles
.png&w=3840&q=100)
.png&w=3840&q=100)
Stop Paying Full Price for Tokens You've Already Sent
Cut LLM costs on repeated context with Prompt Caching on FastRouter. Automatic for OpenAI, DeepSeek, and Gemini. One field for Anthropic Claude.

.png&w=3840&q=100)
.png&w=3840&q=100)
Your Prompts Are Probably Broken. You Just Don't Have the Data to Prove It.
Stop guessing at prompt quality. GEPA evolves your system prompts automatically — real production data, multi-metric scoring, full iteration audit.

.png&w=3840&q=100)
.png&w=3840&q=100)
BYOK on FastRouter: Route Your Own Keys and Custom Models Through One Gateway
Route your own provider credentials and fine-tuned models through FastRouter — unified observability, fallback chains, and governance included.
